Navodilo prikazuje kako z grafikoni na vstopni strani programa minimax lahko hitro in na enostaven način pregledujemo poslovanje.
Na vstopni strani programa Minimax s klikom na ime organizacije program prikaže graf s podatki za pregled osnovnih kazalnikov poslovanja organizacije.
Privzeto so prikazani naslednji grafikoni:
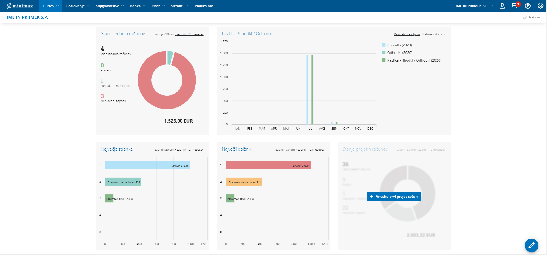
Stanje izdanih računov
Graf je namenjen pregledu števila izdanih računov za izbrano organizacijo – številčno ter z grafom.
Program izpiše število vseh računov in jih razdeli na:
- plačane,
- neplačane nezapadle in
- neplačane zapadle.
Izberemo lahko prikaz za
- zadnjih 30 dni ali
- zadnjih 12 mesecev.
- na dodatnem grafikonu za prikaz Neplačani zapadli izdani računi je prikaz za zadnjih 24 mesecev.
S klikom na posamezen graf, program prikaže preglednico izdanih računov, ki so zajeti v prikaz.
Razlika Prihodki / Odhodki
Graf prikazuje vrednost prihodkov, vrednost odhodkov in razliko med vrednostjo prihodkov in odhodkov v poslovnem letu.
Izberemo lahko prikaz:
- razvrstilni stolpčni ali
- naloženi stolpčni.
Če se postavimo z miško na posamezni del grafa (prihodke, odhodke ali razliko) program izpiše vrednost tudi številčno.
Največje stranke
Graf prikazuje pregled največjih strank za izbrano organizacijo. Če se z miško postavimo na graf posamezne stranke, program izpiše vrednost tudi številčno.
Izberemo lahko pregled naših največjih strank za:
- zadnjih 30 dni ali
- zadnjih 12 mesecev.
S klikom na graf posamezne stranke, program prikaže preglednico vrstic izdanih računov izbrani stranki, ki so zajeti v prikaz.
Največji dolžniki
Graf prikazuje pregled največjih dolžnikov za izbrano organizacijo. Če se z miško postavimo na graf posamezne stranke, program izpiše vrednost tudi številčno.
Izberemo lahko pregled naših največjih dolžnikov za:
- zadnjih 30 dni ali
- zadnjih 12 mesecev.
S klikom na graf posamezne stranke, program prikaže preglednico vrstic izdanih računov izbrani stranki, ki so zajeti v prikaz.
Stanje prejetih računov
Graf je prikazuje število prejetih računov za izbrano organizacijo – številčno ter z grafom.
Program izpiše število vseh računov in jih razdeli na:
- plačane,
- neplačane nezapadle in
- neplačane zapadle.
Izberemo lahko prikaz za :
- zadnjih 30 dni ali
- zadnjih 12 mesecev.
- na dodatnem grafikonu za prikaz Neplačani zapadli prejeti računi je prikaz za zadnjih 24 mesecev.
S klikom na posamezen graf, program prikaže preglednico prejetih računov, ki so zajeti v prikaz.

Urejanje prikaza grafov na vstopni strani
- Če želimo urejati prikaz grafov na vstopni strani organizacije, kliknemo na
. - S klikom na
, posamezen graf odstranimo iz prikaza. - S klikom na
, pa na prikaz dodamo nov grafikom. Program prikaže nabor grafov, ki jih lahko dodamo. Izberemo lahko največ 6 grafov.
- Urejamo lahko tudi vrstni red grafov. Graf premaknemo z miško na način povleci in spusti.
- Nastavitve prikaza grafov na vstopni strani shranimo s klikom na
.
Dodajanje novega pregleda poslovanja
Kako dodamo nov pokazatelj oziroma pregled poslovanja preberite tukaj.
.
, posamezen graf odstranimo iz prikaza.
, pa na prikaz dodamo nov grafikom. Program prikaže nabor grafov, ki jih lahko dodamo. Izberemo lahko največ 6 grafov.
.